QB Sync Made Easy Release Notes - Nov Update v1.35.0
With the latest release, users can now access prebuilt interactive dashboards in QB Sync Made Easy, providing a clear, visual overview of QuickBooks data directly within Salesforce for faster and easier monitoring and analysis.
Let’s explore what’s in the recent update!
What’s New in QB Sync Made Easy
Major Enhancements
Interactive Dashboards
Users can now view QuickBooks data directly in Salesforce via interactive dashboards, offering a visual overview of connected companies and making monitoring, analysis, and decision-making faster and easier.
Key Benefits:
- QB dashboard data is retrieved directly via the Reports API. This helps keep storage costs stable.
- Easily identify sync irregularities between Salesforce and QuickBooks. With the QB dashboards and corresponding Salesforce dashboards, users can compare data to quickly spot any discrepancies.
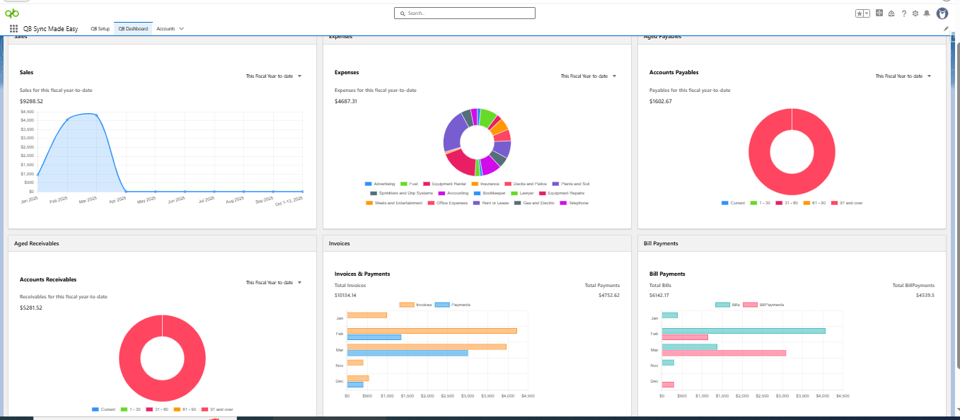
- In this release, we are introducing a new tab named QB Dashboard. Users can now view reports at the record level or access all reports, such as sales, invoices, and expenses in one place, helping them understand their data more effectively.
Note:
Users will get a complete 360° view of QuickBooks data with the help of dashboards.
Note:
Users will get a complete 360° view of QuickBooks data with the help of dashboards.
What’s More
Users can also select the time period for which they want to view the data, such as the last fiscal year, last month, or this month; allowing them to gain a complete understanding of their data.
While adding or editing a dashboard component, users can select the QuickBooks company whose data they want to view, along with the desired report type and filter level.
Dashboards are available for the following reports:
- Sales Report
- Expenses Report
- Accounts Payables Report
- Accounts Receivables
- Invoices and Payments
- Bills and Bill Payments
Filter Levels Available
- Customer Level
- Company Level
- Vendor Level
Dashboards at Company Level
Dashboards at Record Level
Was this article helpful?
That’s Great!
Thank you for your feedback
Sorry! We couldn't be helpful
Thank you for your feedback
Feedback sent
We appreciate your effort and will try to fix the article



